Login Contattaci

Asset & Stock Gestione - Modulo di Ottimizzazione

Massimizzare il valore dell’inventario attraverso usi alternativi. Il modo migliore per riallocare o proteggere i tuoi asset.

Pianifica dinamicamente cosa tenere, spostare, riutilizzare o ritirare.

  • Vendi l’eccedenza, presta gli articoli critici, o riadatta lo stock per transazioni chiave
  • Approccio guidato dall’AI con previsioni probabilistiche
  • Minimizza gli sprechi, libera capitale e rimani agile
  • Dashboard personalizzate
Asset & Stock Management Optimization dashboard showing PN monitoring and overstock analysis

Gestione più intelligente

Caratteristiche principali

  • Integra i dati dal tuo ERP, WMS, ecc., in un unico posto
  • Le previsioni probabilistiche guidate dall'AI ti permettono di considerare le necessità future per i tuoi asset
  • Monitora e stima i guadagni finanziari rispetto ai rischi operativi
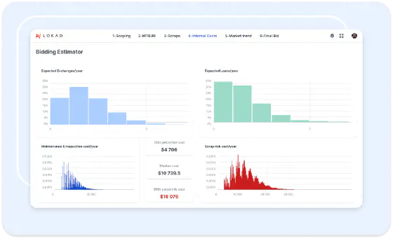
Bidding estimator dashboard showing expected exchanges, loans and cost distributions

Massimizza il valore dei tuoi asset

Caratteristiche principali

  • Automatizza simulazioni, preventivi e crea l'opportunità per il pricing premium
  • Massimizza la reattività e i guadagni finanziari riducendo al minimo i rischi operativi
  • Reintegra i risultati nel tuo ERP per una minima interruzione dei tuoi flussi di lavoro
Loans and exchanges profitability simulator showing cost KPIs and supply analysis

Utenti al comando

Caratteristiche principali

  • Dashboard KPI per monitorare l'impatto reale delle decisioni
  • Gli utenti controllano i parametri strategici (ciclo di vita delle parti, condizioni di mercato, ecc.)
  • Niente scatole nere. Le raccomandazioni sono giustificate e possono essere messe in discussione
Sales control tower market-based pricing dashboard showing pricing topic evolution
Supply Chain Scientists team

Con il tuo copilot al tuo fianco!

L'AI e l'automazione completa non sostituiscono il supporto e la collaborazione umana. Il nostro team di Supply Chain Scientists è a disposizione per implementare la tua soluzione, mantenerne l'efficacia e rispondere a tutte le tue domande.

Cliente studi di caso

Dietro le quinte: ottimizzazione della gestione di asset e stock

L’inventario non riguarda solo i livelli di stock—si tratta di un’allocazione strategica delle risorse. In molte industrie, in particolare nell’aeronautica, nella manifattura industriale e nei ricambi di alto valore, gli asset in stock possono avere molteplici funzioni:

  • Uso primario → Supportare le operazioni principali, come le attività di riparazione o la manutenzione interna.
  • Uso alternativo → Noleggiare, concedere in leasing o vendere le parti esternamente quando sorge la domanda.

Ogni volta che un’azienda cede un asset, si trova di fronte a un compromesso:

  • Guadagno di fatturato a breve termine dalla locazione o vendita della parte.
  • Potenziale rischio di non avere la parte disponibile quando è necessaria per le operazioni interne.

Il modulo di Ottimizzazione della Gestione degli Asset di Lokad assicura che ogni decisione di allocazione degli asset sia supportata da previsioni probabilistiche e analisi dell’impatto finanziario. Il nostro approccio guidato dall’AI valuta il rischio di cedere un asset, quantifica l’opportunità finanziaria e determina il prezzo premium ottimale al quale ha senso liberare lo stock.

Concetti chiave per il successo

Perché la gestione tradizionale degli asset risulta insufficiente

La maggior parte delle aziende o:

  • Conserva sempre stock riservato per uso interno → Porta a asset inutilizzati e a opportunità di fatturato mancate.
  • Vende o noleggia gli asset in modo reattivo → Senza valutare il rischio finanziario di future mancanze di stock.
  • Usa prezzi statici → Non riesce ad adeguare dinamicamente il prezzo premium per la locazione o vendita di un asset in base alla volatilità della domanda.

Ogni rilascio di un asset è un compromesso

Ogni volta che un’azienda presta, noleggia o vende un asset, deve valutare:

  • Guadagno finanziario → Il fatturato immediato dalla locazione o vendita della parte.
  • Rischio operativo → Il potenziale costo e disservizio se la parte dovesse essere necessaria internamente successivamente.
  • Condizioni di mercato → La volatilità della domanda e la scarsità dell’asset nel settore.

L’approccio di Lokad: Valutazione del rischio probabilistico e ottimizzazione dei prezzi

Invece di basarsi su sensazioni o politiche fisse, il modulo di gestione degli asset guidato dall’AI di Lokad fornisce:

  • Previsione probabilistica → Prevede la domanda futura dell’asset all’interno delle operazioni aziendali.
  • Ottimizzazione finanziaria consapevole del rischio → Quantifica il costo delle potenziali carenze di stock rispetto al premium guadagnato.
  • Pricing premium dinamico → Determina il prezzo ideale al quale la locazione o vendita diventa una decisione finanziariamente sensata.

Adattato al tuo settore

  • Aeronautica & MRO (Manutenzione, Riparazione e Revisione): I ricambi di alto valore sono fondamentali per il tempo operativo della flotta. → Ottimizza le decisioni sul vendere o noleggiare in base alle previsioni dei bisogni interni di riparazione.
  • Attrezzature industriali & macchinari pesanti: Le aziende spesso mantengono asset per il supporto al servizio ma affrontano richieste di leasing a breve termine o vendite d’emergenza. → Assicurati che lo stock venga rilasciato solo a un prezzo ottimale che compensi il rischio operativo.
  • Settore automobilistico & ricambi aftermarket: Concessionarie e centri assistenza tengono a magazzino componenti critici ma a volte ricevono offerte redditizie per la rivendita. → Adegua dinamicamente il pricing premium in base alle fluttuazioni della domanda.

Cosa offre Lokad

  • Raccomandazioni quotidiane a livello di SKU su se tenere, noleggiare o vendere asset.
  • Pricing premium adeguato al rischio basato sulle previsioni della domanda interna futura.
  • Modelli di giustificazione finanziaria per ogni decisione, garantendo la redditività.
  • Dashboard potenziate dall’AI per monitorare l’utilizzo dell’inventario, le performance di noleggio e i potenziali rischi di stock.

Dallo stock statico alla gestione degli asset ottimizzata per il profitto

Con Lokad, la gestione degli asset non riguarda solo il mantenimento dello stock a disposizione—si tratta di monetizzare strategicamente l’inventario riducendo al minimo i rischi operativi. Vuoi trasformare il tuo stock in una fonte di reddito flessibile senza compromettere le operazioni? Parliamone.

Ask Lokad