Login Contattaci

Allocazione & Spedizione Modulo di Ottimizzazione

Sposta le scorte dove creano il massimo valore. Elabora strategie a livello di rete per aumentare il tuo ROI del 20% e migliorare la resilienza.

Posizionamento dell’inventario più intelligente per un impatto massimo.

  • Sapere cosa inviare a ogni sede e quando
  • Previsioni probabilistiche guidate dall’AI
  • Elenchi prioritari dei movimenti dell’inventario dai magazzini ai negozi o tra sedi
  • Cruscotti personalizzati
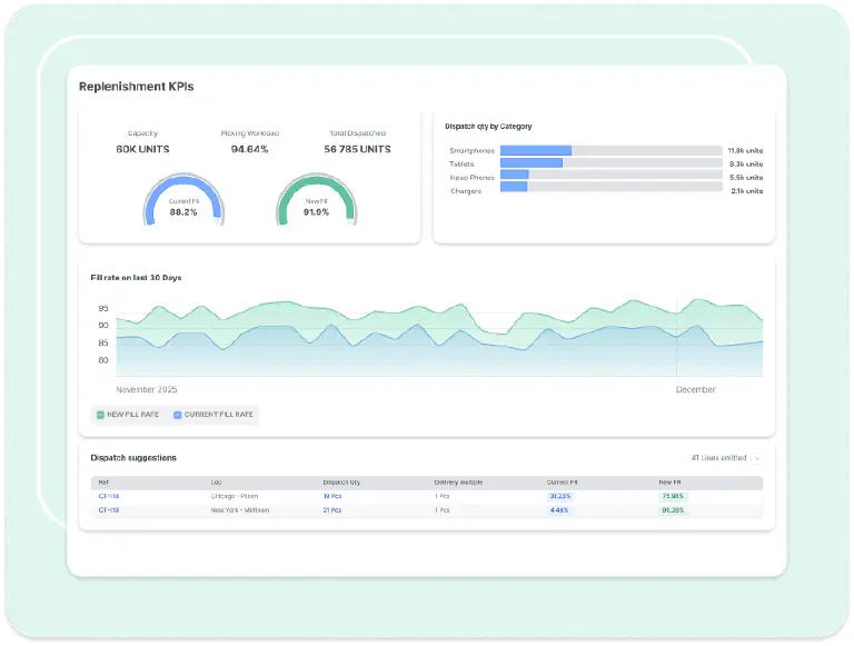
Allocation & Dispatch Optimization dashboard showing replenishment KPIs and dispatch decisions

Previsioni della domanda più intelligenti

Funzionalità chiave

  • Integra i dati dal tuo ERP, WMS, ecc., in un unico posto
  • Le previsioni guidate dall'AI a livello di SKU ti consentono di tenere conto di una domanda irregolare
  • Monitora e stima la capacità dei negozi, il rifornimento e i vincoli di presentazione
Demand probability dashboard showing current stock and fillrate metrics

Rete più efficiente

Funzionalità chiave

  • Automatizza i movimenti dell'inventario basandoti su decisioni di spedizione guidate da fattori finanziari
  • Minimizza gli eccessi di scorte evitando vendite mancate all'interno della tua rete
  • Reintegra i risultati nel tuo ERP per ridurre al minimo l'interruzione dei flussi di lavoro
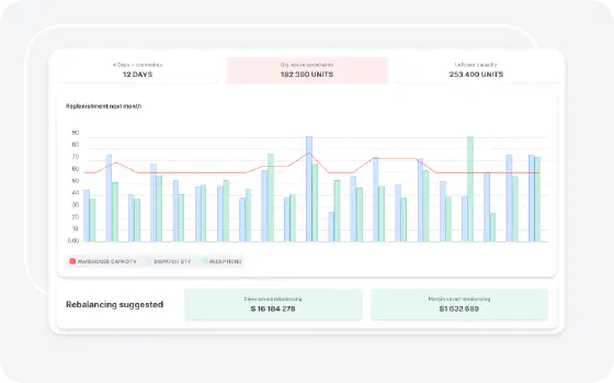
Rebalancing suggested dashboard showing replenishment cost results

Utenti al controllo

Funzionalità chiave

  • Cruscotti KPI per monitorare l'impatto reale delle decisioni e il ROI
  • Gli utenti controllano i parametri strategici (budget, costo delle rotture di stock, ecc.)
  • Niente scatole nere. Le raccomandazioni sono giustificate e possono essere contestate
New Jersey CDC re-balancing dashboard showing fillrate before and after replenishment
Supply Chain Scientists team

Con il tuo copilot al tuo fianco!

L'IA e l'automazione completa non sostituiscono il supporto umano e la cooperazione. Il nostro team di Supply Chain Scientists è qui per implementare la tua soluzione, mantenerne l'efficacia e rispondere a tutte le tue domande.

Casi di studio dei clienti

Sotto il cofano: ottimizzazione dei movimenti dell'inventario

L’inventario ha valore solo quando si trova nel posto giusto al momento giusto. Ogni volta che un’unità viene spedita da un magazzino a un negozio—o da una sede all’altra all’interno di una rete—si scommette. Se sposti troppo presto, rischi di lasciare scorte dove non sono necessarie. Se sposti troppo tardi, perdi vendite, interrompi le operazioni o non raggiungi i livelli di servizio.

Concetti chiave per il successo

Perché l’allocazione tradizionale non basta

La maggior parte delle strategie classiche di allocazione e spedizione si basa su:

  • Regole fisse di rifornimento → Suppongono che la domanda sia statica a livello di SKU (non lo è mai).
  • Logica “chi primo arriva” → Sposta le scorte senza valutare l’impatto su tutta la rete.
  • Semplici soglie → Portano a esaurimenti delle scorte in aree ad alta richiesta e a eccessi in quelle a bassa domanda.

La Realtà: l’allocazione è una scommessa strategica

Ogni decisione di spedizione è una scommessa strategica. Una volta che un’unità viene spostata, di solito non può essere spostata di nuovo (o solo con costi esorbitanti). La sfida è capire se sia meglio spostarla ora—o attendere. Ogni volta che l’inventario viene spostato, si verifica un compromesso:

  • L’opportunità guadagnata → La scorta viene posizionata dove può essere venduta o utilizzata.
  • L’opportunità persa → Quell’unità non può essere riallocata altrove in seguito.

L’approccio Lokad: ottimizzazione a livello di rete

Lokad va oltre i metodi di allocazione semplicistici e le regole rigide con una strategia quantitativa ottimizzata finanziariamente:

  • Previsioni probabilistiche → Prevede la variabilità della domanda e dell’offerta in tutta la rete.
  • Spedizione guidata dai fattori finanziari → Ogni decisione di movimento viene valutata in termini di profitto potenziale, rischio e costo.
  • Ottimizzazione automatizzata a livello di SKU → Garantisce che la scorta venga spostata solo quando e dove genera il massimo valore.

Adattato al tuo settore

Lokad adatta l’ottimizzazione di allocazione e spedizione alle sfide specifiche del settore:

  • Reti retail: Ogni unità inviata dal magazzino a un negozio rappresenta un impegno—impedisce la riallocazione futura altrove. Lokad bilancia dinamicamente disponibilità e flessibilità per evitare scorte ferme.
  • Supply Chains industriali: In ambito manifatturiero, il posizionamento dell’inventario influisce sulla continuità produttiva. Lokad assicura che le parti critiche siano posizionate dove possano prevenire colli di bottiglia e interruzioni.
  • Aftermarket e ricambi: La domanda incerta e le elevate aspettative di servizio rendono cruciale il posizionamento delle scorte. Lokad minimizza i trasferimenti non necessari garantendo che gli articoli essenziali per il servizio siano sempre disponibili.

Cosa offre Lokad

  • Raccomandazioni giornaliere di spedizione a livello di SKU che ottimizzano il flusso dell’inventario all’interno della rete.
  • Giustificazione finanziaria per ogni movimento, massimizzando la redditività.
  • Proiezioni in tempo reale dell’inventario per prevedere le necessità ed evitare squilibri.
  • Cruscotti potenziati dall’AI per monitorare e affinare le prestazioni dell’allocazione e guidare il miglioramento continuo.

Dalla congettura all’allocazione strategica

Con Lokad, l’allocazione e la spedizione smettono di essere basate sul caso o sull’osservanza delle regole. Diventano decisioni sistematiche, spiegabili e ottimizzate finanziariamente che rafforzano la competitività dell’intera rete.

Pronto a trasformare il posizionamento dell’inventario in un vantaggio strategico? Parliamone.

Ask Lokad